西门子SIMATIC触摸屏
目前,在售的西门子SIMATIC触摸屏系列产品主要有三种Comfort panels(精智面板)、Basic panels(精简面板)以及Smart panels(精彩面板)。其中Comfort panels属于高端屏,功能较为丰富,而Smart panels则适用于最简单的应用。
HMI人机界面简介及特点
1、Comfort panels(精智面板)的特点,如图1所示。
◆ 宽屏幕显示尺寸从4in到22in(1in =0.0254m),可进行触摸操作或按键操作;
◆ 有效的节能管理;
◆ 万一发生电源故障,可确保100%的数据安全;
◆ 使用系统卡来简化项目传输;
◆ 可在危险区域中使用;
◆ 同时支持PROFIBUS/MPI接口和PROFINET(LAN)接口;
◆ 支持多种通信协议,例如:PROFIBUS、PROFINET以及第三方协议。

图1 精智面板
2、Basic panels(精简面板)的特点,如图2所示。
◆ 适用于不太复杂的可视化应用;
◆ 所有显示屏尺寸具有统一的功能;
◆ 显示屏具有触摸功能,可实现直观的操作员控制;
◆ 按键可任意配置,并具有触觉反馈;
◆ 只有一种通信接口,PROFIBUS或PROFINET(LAN)接口;
◆ 支持多种通信协议,PROFIBUS或PROFINET以及第三发协议。

图2 精简面板
3、Smart panels(精彩面板)的特点,如图3所示:
◆ 集成的工业以太网接口,可以和S7-200 Smart以及LOGO!OBA7建立连接;
◆ 通过以太网可以同时连接3台控制器;
◆ 通过串口可以连接西门子S7-200以及S7-200 Smart PLC;
◆ 集成的串口(支持Modbus,RS422/RS485自适应切换),可以和市场主流的小型PLC建立稳定可靠的通信连接(三菱FX系列、欧姆龙CP1系列、台达DVP-SV/ES2系列)。

图3 精彩面板
SIMATIC触目屏接地
1、触摸屏的接地设计
触摸屏一般都是塑料外壳,在整体设计上,在背面设计了一个接地端子,如图4所示。


图4 TP1900 Comfort接地及接口图
说明:1为X80电源接口;2为电位均衡接口(接地);3为X2 PROFIBUS(Sub-D RS422/485);4为X3 PROFINET(LAN),10/100/1000MBit;5为X1 PROFINET(LAN),10/100MBit;6为X61/X62 USB A型;7为X90音频输入/输出线;8为X60 USB迷你 B型
从整体设计上看,触摸屏在电源供电方式上为24V直流电源,在电源处没有类似PLC电源端子的PE端子,整个屏上只有一个接地端子,因此该接地端子必须接地。
另外,从设计上看,该端子是内六星的设计,因此需要专用的工具来进行地线的连接。接地端子如图5所示。

图5 接地端子
但西门子公司的最新触摸屏从7in(1in=0.0254m)起的精智面板产品都具有金属压铸外壳,因此具有更好的结构特性以及EMC特性。并且经过了ATEX指令的防爆危险区2区和22区进行认证,并在相应的危险区域内使用。
而金属外壳的触摸屏安装在柜门上时,有可能与柜门的金属部分有接触。因此,一般在安装触摸屏时会使用钢制固定夹(15〞以上)或铝质固定夹(7〞-12〞)把面板固定到电柜柜门上,如图6所示。

图6 面板的安装夹子
实际的安装图及夹子如图7所示。

图7 面板安装及夹子
尽管新的触摸屏采用金属外売设计,安装在柜体上的也是采用金属夹子,但由于电柜表面通常都是喷漆的,因而面板的金属外壳与柜壳的金属部分接触面积仍然很小,因此新的面板也需将接地端子进行接地处理。
虽然,此时接地端子和柜体的金属框都是等电位的。但从安全的角度考虑,还是要求柜门单独与柜体的金属框架做良好的连接,如图8所示。

图8 柜门与柜体的连接
2、人机界面电源连接
目前西门子触摸屏系列产品均为直流24V供电。电源内部有隔离保护,且符合IEC60364-4-41和HD 384.04.41(VDE 0100,第410部分)规定,例如符合PELV标准,如图9所示。

图9 触摸屏的供电端子
供电电压仅允许处于规定的电压范围范内(DC19.2V-DC28.8V)。否则,不排除有操作设备功能失灵甚至损坏的情况。
3、触摸屏接地规范
触摸屏的安装及接地,应满足下列规范:
◆ 触摸屏安装在柜门上,应采用固定夹正确的固定。
◆ 触摸屏所安装的柜体内部应具有接地(或等电势)铜排。
◆ 触摸屏的接地端子应连接至接地(或等电势)铜排上。
◆ 接地(或等电势)铜排应与柜体以及柜门相连接。
◆ 接地(或等电势)铜排应与系统地进行做良好的连接。
◆ 与触摸屏通信的电缆,应采用电缆夹在接地铜排处对屏蔽层进行大面积的环接接地处理。
◆ 触摸屏的电源线、通信电缆在柜内应避免与动力电缆距离过近或平行布线。
如图10显示了触摸屏的等电位连接,面板通过接地端子连接到控制柜的接地排。同时通信电缆通过电缆夹也连接到接地排,控制柜接地排接到工厂接地点。该连接方式也适用于其他的SIMATIC面板。

图10 触摸屏接地系统图
说明:1为控制机柜;2为等电位连接导轨;3为等电位连接电缆;4为PROFINET数据线;5为PROFIBUS数据线;6为电缆夹;7为接地连接
4、接地电缆的要求
截面积:等电位连接导线的横截面积必须能够承受最大均衡电流。根据以往的经验、横截面积最小为16mm2的等电位连接导线效果最佳。
材料:使用铜或镀锌钢材质的等电位连接导线。在等电位连接导线与接地/保护导线之间保持大面积接触,并防止被腐蚀。
触摸屏的通信接地
1、通信口介绍
西门子公司不同面板所带的通信口可能不同,有的面板只带PR0FIBUS/MPI接口(比如,KT7700 Basic DP);有的只带ROFINET(LANI)接口(比如,KTP700 Basic PN);也有的面板两种接口都带,比如Comfort panels通信口包括一个PROFIBUS/MPI接口,一个或多个(最多三个)PR0FINET(LAN)接口,如图11所示。

图11 面板通信口
说明:1为通过PROFINET(LAN)与控制器连接;2为通过PROFIBUS与控制器连接
①PROFIBUS/MPI接口
HMI设备上的接口名称:X2;Sub-D插座,9针,以螺钉固定。PR0FIBUS/MPI接口引脚如图12所示。

图12 PROFIBUS/MPI接口引脚
②PROFINET(LAN)接口
HMI设备上的接口名称:X1;PROFINET(LAN)接口脚如图13所示。

图13 PROFINET(LAN)接口 接口引脚
2、通信电缆的接地处理
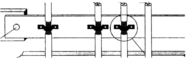
使用合适的电缆夹夹紧进入等电位连接导轨上的数据线屏蔽层,如图14所示。

图14 通信电缆的接地处理
实际应用中的屏蔽层的处理可参考图15所示。

图15 屏蔽层的链接
另外:
◆ 尽可能缩短HMI设备和等电位连接导轨间的电缆长度。
◆ 平行敷设等电位连接导线和数据缆,使其相互间隙距离最小。
