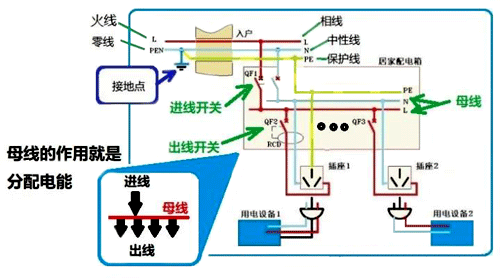
为何如此?我们需要先了解配电网的电能传输和控制形式。我们看下图:

图中,我们看到总火线L和总零线PEN,其中总零线PEN在户外接地后分开为中性线N和地线PE,然后以相线L、中性线N 和地线PE的形式入户。
交流电源入户后,相线L和中性线N首先引至配电箱的主进线开关QF1,主进线开关的下方就是系统母线。系统母线的任务是把电能扩展开来,并分配到各个出线开关QF2、QF3...... 上。出线开关的任务就是对某负载的电能实施合分及保护。
我们看到,母线起到分配电能的作用。
注意:如果系统中出现过电压或者欠电压,母线就会把这种作用分配和传递给所有用电负载。例如某大功率负载起动时,我们会发现家里的照明灯会闪烁一下。其原因就是大功率负载起动造成瞬态低电压,而低电压又被母线传递给照明回路所致。
明白这个道理后,我们就可以探讨题主的问题了。
1、感性负载的特性
在配电网中以感性负载居多,例如电机、变压器等等都是。看看我们家里,电冰箱、空调等较大功率的家用电器,都是感性负载。感性负载具有一个重要特征,就是它会产生反向电动势。
我们设感性负载的等效电感量是 L,感性负载的电流是 IL,则当电流发生变化时,有如下关系:
,公式告诉我们:当感性负载突然断电后,随着它电流的迅速减小,它会产生反向电动势电压 UL,并且电流改变量越大,反向电动势电压 UL 就越高。2、当我们打开感性负载的控制开关时所发生的情况
我们看下图:

图中,在时间0和t1之间电器处于正常运行状态,我们看到开关两端的电压是零,流过开关的电流是运行Iu。
现在,我们在t1时刻把开关打开。由于感性负载会产生反向电动势,于是开关两端的电压激增,出现了过电压,并在开关中产生电弧。
注意1:随着负载电流(实际上就是电弧电流)不断减小,电流对时间的变化率反而越来越大,并且在接近于 t2 时刻,电流对时间的变化率di/dt达到最大值,电感的反向电动势电压也达到最大值,我们把它叫做过电压。
当时间大于t2后,开关中的电流已经等于零。过电压将在电路系统中(包括电源和其它负荷在内)逐渐下降衰减,开关两端的电压最终回归到正常电压。
注意2:由于过电压的过渡过程很短暂,一般小于交流电的半个周期 T,此时电压尚未过零。因此,交流电路中瞬态过电压可用直流电路瞬态过电压来近似。
3、突然断电产生的过电压及其作用
如果不是因为开关断开造成感性负载断电,而是因为电源突然断电而使得全系统断电,则感性负载产生的过电压将直接加载在母线上,并使全系统都受到过电压的冲击。

由上图我们看到,母线在这里扮演着过电压传递的作用。
注意3:突然断电后,系统中所有感性负载同时产生过电压,并通过母线传送到全系统正处于运行态的所有负载上。可见,这是集体行为。
过电压会产生何种影响?
过电压会破坏系统绝缘,会损伤用电设备的电源和接地系统,会强烈冲击照明负荷,对电视和电脑等电子产品产生强烈的冲击,并有可能损坏这些设备。
可见,消除过电压的影响,提高系统抵御过电压的能力十分重要。
消除过电压有专门的装置,叫做电源浪涌保护器SPD。由于SPD的知识已经超越了问题点,此处忽略。
作者:张白帆
