
仔细观察,我们会发现右图的电池负极线路有接地标识。这说明,电池负极为零电位,它为全电路定义了电压参考点。这种接地叫做工作接地,工作接地的目的就是为系统构建零电位点。

这张图中,T是电力变压器的低压侧绕组。低压绕组的中性线实施了工作接地,注意是接大地。我们把工作接地后的中性线引出,它就是大名鼎鼎的零线,符号是PEN,定义名称是保护中性线。注意:图中的配电系统,有了工作接地,线路中各处的对地电位就是明确的,不会发生偏移。
图中的负载电阻Ra、Rb和Rc不相等,如果零线没有工作接地,它的末端电位就会偏离零电位点。有了工作接地,零线的电位被强制性地限定为大地的零电位。这就是工作接地的目的。

这张图中,我们看到了变压器低压侧绕组的中性线N执行了工作接地,并且以PEN零线的形式引出。注意到在负载侧的引入端,零线再次重复接地,其目的是确保零线线路末端的电位依然为零。这样做的就能够防止零线过长引起零线末端的零电位偏离,防止因为零线断裂而引起的零电位偏离。
注意到一个重要事实:尽管零线电位为零,但零线电流丝毫不受影响。也就是:零线电流的大小与零线电位为零无关!为何如此?因为零线的电压是节点电压,不是欧姆定律定义的电压。零线电压遵循基尔霍夫第二定律KVL,不遵循欧姆定律。

这张图就是TN-C接地系统。图中左起第一个负载,我们看到零线首先引入到用电设备的金属外壳,然后再引入到零线接线端子,于是用电设备外壳的电位为零。这种接法叫做保护接零。
保护接零的目的是什么?
其一:若用电设备的内部发生火线碰壳事故,由于外壳接零,于是外壳的电位为零。此时,若有人正在触摸用电设备的外壳,由于外壳为零电位,以此保障了人身安全。
其二:注意到零线电流与零线电压无关。当上述碰壳事故发生后,接零电流相当于火线对零线短路,于是线路中的保护装置(断路器或者熔断器)就会执行线路保护切断故障线路。

这张图中,我们看到变压器低压侧绕组工作接地后,以中性线N的形式引出。也就是说,TT接地系统具有工作接地。
用电设备的外壳单独接地,与N线无关。这种接地叫做保护接地。
用电设备的外壳执行保护接地后,一旦发生碰壳事故,由于用电设备的外壳为零电位,确保了人身安全防护。同时,故障电流形成接地电流,经过地网再返回变压器中性点。由于地网的阻抗较大,因此故障电流较小,无法启动断路器或者熔断器执行线路保护。这时,就需要在系统中安装漏电保护器来执行线路保护。
一般地,漏电保护器的动作电流设定为30mA。
IEC提出了另外一种接地形式,以满足配电系统的接地需求,这就是TN-S接地系统。

注意看图中的变压器中性点,它工作接地后以中性线N和保护线PE的形式引出。在负载侧,负载的外壳接到PE线上。由于PE线就是地线,所以用电设备的这种防护也叫做保护接地。
TN-S的保护接地与TT的保护接地有何不同?当TN-S接地系统中用电设备的外壳发生碰壳事故,故障电流沿着PE地线返回电源,线路阻抗很小。又因为地线PE与中性线N在电源侧是接在一起的,接地电流相当于相线对N线的短路,故障电流较大,能够启动线路中的保护装置执行线路保护。同时,TN-S接地系统是可以安装漏电保护器的。TN-S接地系统中的人身安全防护相对其它接地系统要完善得多。
值得注意的是:IEC规定X相X线的线制中,“X线”指的是正常运行时有电流流过的线路。PE线在正常运行时没有电流流过,因此它不算线。故而,TN-S接地系统属于三相四线制。
IEC还把TN-C系统与TN-S接地系统联合起来,形成TN-C-S接地系统。

注意看图中的负载,靠左侧的用电设备属于保护接零,系统中存在零线PEN;靠右侧的用电设备属于保护接地(保护接PE地线),局部系统中没有零线,只有中性线N和地线PE。
一般地,在零线分开为中性线N和地线PE时,分开点需要配套重复接地。
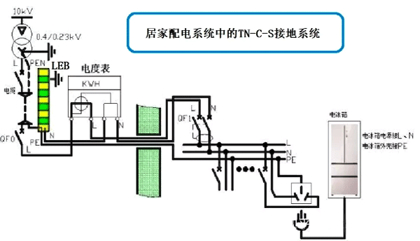
下面看一张居家配电系统的TN-C-S接地系统图。

在图中,我们看到了电力变压器T,它的中性线接地,然后以PEN零线的形式引出。同时,三条相线引入到总断路器中。在总断路器下端的出线侧,三条相线(火线)和PEN线(零线)一起,经过电缆引入到居家配电的入口处。此处的接地系统符合TN-C接地系统。
在居家配电的入口处,零线PEN首先接到重复接地的扁钢LEB处,在这里一分为二,成为PE地线和N中性线。从这里开始,接地系统变成TN-S。由于它是经由TN-C改变接线而得到的,因此IEC把它叫做TN-C-S接地系统。
注意到图中的相线经过总开关QF0后,和中性线一起引入到电度表中。在电度表的出口处,系统中的相线L、中性线N和PE地线一起入户,到达我们居家的配电箱中。
居家配电箱中,安装了总进线开关,总漏电开关,还有若干馈电开关。图中的电冰箱就接在最右侧的馈电回路末端。我们看到,电冰箱的外壳是接PE地线的。
当电冰箱的外壳发生碰壳事故后,地线PE将流过故障电流,而相线中的电流也会增加,于是总进线开关处的漏电保护器会执行保护动作,驱动总开关跳闸;同时,电冰箱回路的馈电开关也会跳闸。由于我们设计总漏电开关的动作时间略微滞后于馈电开关,因此电冰箱回路所在的馈电开关会先跳闸,由此实现了上下级开关动作的选择性。
作者:作者:张白帆(Patrick Zhang):ABB公司的资深电气工程师,在知乎网拥有超过18万粉丝的电气领域大神。北京地铁、首都机场T3航站楼、长江三峡永久船闸、上海磁悬浮列车、大亚湾核电站等数百项目中均留下他的足迹!已出版《低压成套开关设备的原理及其控制技术》、《老帕讲低压电器技术》等图书,广受好评。
接地相关阅读
五张图让仪表人认识低压配电系统IT、TT和TN的接地
